· Robert Mordzon · Research · 17 min read
200 Validators on a Single Raspberry Pi 5!
Can a Raspberry Pi 5 handle hundreds of Ethereum validators? Our 230-day test with Web3 Pi shows it delivers performance comparable to professional servers. Get the details from the Golem Network & Web3 Pi collaboration.

The Promise of Accessible Staking: Why Raspberry Pi?
Ethereum’s transition to Proof-of-Stake (PoS) opened the door for users to actively participate in network security and earn rewards through staking. Solo staking, running an independent validator node, represents the ideal scenario for maximizing decentralization, security, and user control. However, traditional barriers like hardware costs, technical complexity, and energy consumption have often limited participation.
This is where low-power, affordable hardware like the Raspberry Pi enters the picture. Can such a device truly handle the demands of validating the Ethereum Mainnet? Over the past 230 days, an extensive experiment, conducted in collaboration between Golem Network and the Web3 Pi project, sought to answer this question definitively. 200 Ethereum Mainnet validators were run continuously on a single Raspberry Pi 5 device using Ubuntu Server and the dedicated Web3 Pi software image.
The results are compelling: the Raspberry Pi 5 is not only capable of handling solo staking but performs this task with remarkable efficiency, achieving performance comparable to professional server configurations in data centers. This experiment underscores the potential for more accessible, energy-efficient, and decentralized participation in securing the Ethereum network.
Lowering Barriers: The Web3 Pi Solution
Solo staking, while the gold standard, presents challenges. Web3 Pi, an open-source initiative, directly addresses these by simplifying Ethereum node deployment on Raspberry Pi devices. It provides optimized system images and automated configuration tools, making the process significantly more accessible, even for users without deep technical backgrounds.
Leveraging the energy-efficient ARM architecture, devices like the Raspberry Pi offer drastically lower power consumption (the staking node itself around 10W) while maintaining capable performance, especially when paired with optimized software like the Nimbus consensus client, known for its low resource usage.
The collaboration between Golem Network and Web3 Pi enabled this large-scale test, pushing the boundaries of what’s considered possible on the Raspberry Pi 5 platform.
Test Setup: Recreating a Professional Environment on a Budget
To ensure the validity and relevance of the results, the test environment meticulously recreated a realistic, isolated setup mimicking aspects of a professional configuration (including monitoring and helper nodes) but built entirely using accessible, common components like the TP-Link switch and a router based on the Raspberry Pi Compute Module 4. The goal was not to use datacenter-grade hardware, but rather to simulate a robust home or small office setup.
The entire testbed was interconnected via a local gigabit network. Crucially, the internet connection was a standard, high-end shared office symmetric 1 Gbit/s link, not a dedicated line isolated from other network traffic. This means the staking node operated under realistic conditions, sharing bandwidth with regular office activities, which is an important consideration for potential home stakers.
(Note: While this test utilized multiple Raspberry Pis for monitoring and optimization purposes, the core staking function itself could operate on a single Raspberry Pi 5 running the Web3 Pi image. The additional devices were part of the experimental design to gather detailed metrics and test resilience strategies.)
(Further details are available in the comprehensive Golem Network blog post)

Core Components
To rigorously test the Raspberry Pi 5’s capabilities, a performance-focused configuration was employed:
Hardware:
- Model: Raspberry Pi 5 (8 GB RAM).
(Note: While this test successfully used 8GB, many in the community recommend 16GB or even 32GB for greater stability and future-proofing, especially considering potential increases in network load or the demands of Sync Committee duties. Success with 8GB often relies on optimized clients like Nimbus and careful configuration, including optimized SWAP management as implemented in Web3 Pi.) - Storage: Samsung 980 PRO SSD 2TB (NVMe).
(Note: NVMe SSDs are strongly recommended over SATA due to significantly higher IOPS and lower latency, which are critical for node performance. A minimum of 2TB is required, with 4TB often recommended to avoid frequent database pruning. Drive quality matters; TLC NAND with a DRAM cache is preferred over QLC or DRAM-less drives. Even with a high-performance drive like the 980 PRO, the Raspberry Pi 5’s PCIe interface limits its full potential; the disk was far from being fully utilized in this setup.) - NVMe Connection: Connected via PCIe using the Argon NEO 5 M.2 NVMe PCIe Case.
(Note: The RPi5 lacks native NVMe support, requiring an NVMe Hat or adapter. Compatibility can be an issue; specifically, NVMe drives using Phison controllers have reported problems with some RPi5 adapters.) - Cooling: Active cooling (via the Argon NEO 5 case) was used.
(Note: See discussion in Challenges section regarding initial thermal pad issues and final operating temperatures.) - Power Supply: A stable, sufficient power supply (e.g., the official Raspberry Pi 5V/5A PSU) is required.
- Model: Raspberry Pi 5 (8 GB RAM).
Software & Configuration:
- Operating System: Ubuntu 23.10, optimized for stability and performance.
(Web3 Pi now utilizes Ubuntu 24.04 LTS). - PCIe Speed: PCIe Gen 3 was manually enabled in the Raspberry Pi 5’s configuration.
(Note: By default, the RPi5 operates at PCIe Gen 2 speeds. Enabling Gen 3 is important for maximizing the performance of the NVMe SSD, though it still doesn’t saturate high-end drives.) - Overclocking: The Pi 5 was configured to run consistently at 3.0 GHz.
- Operating System: Ubuntu 23.10, optimized for stability and performance.
This specific configuration aimed to push the hardware while maintaining stability for the 200 concurrent validators. Despite the demanding workload and overclocking, the staking node’s power consumption remained impressively low, averaging around 10W.
(Note: The entire test setup, including the staking node, helper node, metrics server, router, and switch, consumed less than 35W on average, measured at the wall (230V). However, this total figure is specific to this multi-device experimental configuration; a single staking Pi would consume significantly less.)
Understanding Solo Staking: Duties, Rewards, and Penalties
Operating an Ethereum validator involves specific responsibilities and comes with potential rewards and risks. A clear understanding is crucial before diving in:
Validator Duties:
- Attestations: The core duty involves regularly (every epoch, ~6.4 minutes) voting to confirm the network’s state. Each attestation comprises three votes:
- Source: Vote for the finalized checkpoint of the previous epoch.
- Target: Vote for the first block of the current epoch.
- Head: Vote for the current head block of the chain. Correct and timely attestations are fundamental for network consensus and are the primary source of consistent rewards.
- Block Proposals: Periodically, a validator is randomly selected to propose a new block containing transactions. This is less frequent but significantly more lucrative.
- Sync Committee Participation: Infrequently (randomly assigned, roughly every few hundred days per validator on average), a validator might be selected for a Sync Committee. This involves continuously signing block headers for ~27 hours to help light clients sync securely.
Sources of Rewards:
- Consensus Layer (CL):
- Attestations: Small, regular rewards for correct and timely votes.
- Block Proposals: Rewards for successfully proposing a block.
- Sync Committee: Significantly higher rewards for active participation during the ~27-hour duty period. CL rewards accrue to the validator’s balance and are periodically paid out (swept) to the designated Withdrawal Address (unless the balance is below 32 ETH or the validator opts into the higher effective balance post-Pectra).
- Execution Layer (EL):
- Priority Fees (Tips): Transaction fees paid by users, awarded to the validator proposing the block.
- MEV (Maximal Extractable Value): Additional profit captured through strategic transaction ordering within a block. Using MEV-Boost allows validators to delegate block building to specialized builders who compete to create the most profitable block, sharing revenue with the validator. EL rewards are sent immediately to the Fee Recipient Address.
Penalties and Slashing:
- Penalties: Minor deductions occur for failing duties, such as missing an attestation. The penalty for a missed attestation is roughly equivalent to the reward that would have been earned. Missing a block proposal incurs no direct penalty beyond forfeiting potential rewards. Penalties for missing Sync Committee duties are substantially higher. Crucially, penalties typically result from being offline or technical issues (like hardware limitations or internet outages), not malicious intent.
- Slashing: A severe penalty reserved for actions that threaten network security, such as double signing (attesting to two different blocks in the same slot) or surround voting. Slashing results in the loss of a portion (potentially up to the full 32 ETH) of the staked ETH and the validator’s permanent removal from the network. In practice, slashing is extremely rare and almost always stems from operator error, most commonly running the same validator keys on two separate machines simultaneously. With basic operational security, the risk is minimal.
Sync Committee Dynamics:
Approximately every 27 hours, 512 validators are randomly chosen for the Sync Committee. Selection probability depends on the total number of active validators network-wide. While participation offers significantly higher rewards than standard attestations, it demands high validator availability for the entire ~27-hour period. Missing duties during this time leads to substantial penalties, making reliable hardware and connectivity even more critical. This is a key reason some argue against using potentially less robust hardware like the Raspberry Pi for mainnet staking.
In our 230-day test with 200 validators:
- 16 different validators were selected for Sync Committee duty.
- One validator was selected twice.
- A total of 17 Sync Committee selections occurred.
This averaged to one validator in our pool being selected for this high-stakes, high-reward duty approximately every 13.5 days. The selections were reasonably distributed over the test period.

The chart shows fewer SCs because some were drawn earlier during the initial buildup of the full validator pool, which took over two weeks. At that stage, we weren’t yet sure if the device could handle this many validators, so each batch was added only after confirming the setup remained stable. The charts, however, reflect data collected after the full pool of 200 validators was already up and running.
The 230-Day Experiment: Methodology and Unique Data
This long-term test ran uninterrupted for 230 days, subjecting the single Raspberry Pi 5 node with 200 validators to real-world Ethereum Mainnet conditions. The use of custom monitoring plus data collecting software meticulously gathered detailed hourly statistics, generating a unique and valuable dataset on solo staking performance using this specific hardware and software configuration.
A primary performance indicator tracked was Attestation Effectiveness. This metric measures the percentage of assigned attestations that were successfully included in the blockchain in a timely manner. High effectiveness is paramount for maximizing rewards and minimizing penalties.

Results: Raspberry Pi 5 Exceeds Expectations
The comprehensive data gathered over 230 days unequivocally demonstrates that the Raspberry Pi 5, when properly configured with optimized software like Web3 Pi and efficient clients like Nimbus, is a highly capable platform for Ethereum solo staking.
Overall Attestation Effectiveness:
- Total attestations performed (hits): 10,263,899
- Total missed duties (misses): 20,301
- Total duties (hits + misses): 10,284,200
- Overall attestation effectiveness: 99.8% (calculated as
hits / (hits + misses) * 100)
(Note: This is slightly lower than the 99.99% effectiveness reported by Golem Network in their earlier tests with 150 validators, potentially reflecting the increased load of 200 validators or minor variations in network conditions over the longer test period. However, 99.8% still represents excellent performance, especially considering this was achieved on a shared office internet connection also used for regular work activities.)

This high effectiveness rate signifies remarkable stability and reliability from the Raspberry Pi 5 setup. On average, the 200 validators successfully performed 44,909 attestations daily.
Effectiveness Stability Over Time:
Analyzing effectiveness across different time intervals reinforces the platform’s stability:
- Hourly: Out of 5476 measurements, only 6 fell below 90% effectiveness, and 172 below 95%. The variance was low at 1.65, indicating consistent performance with only minor, infrequent fluctuations.
- Daily: Out of 229 measurements, none dropped below 95%, and only 1 below 96%. The variance decreased significantly to 0.43, demonstrating high day-to-day stability.
- Weekly: Out of 33 measurements, none fell below 96%. The variance was even lower at 0.32, highlighting excellent long-term reliability.

The consistently low variance, particularly in daily and weekly views, and the rarity of significant effectiveness drops confirm the Raspberry Pi 5’s capacity for stable, long-term validator operation under Mainnet load.
Detailed Attestation Components (Head & Target Votes):
Analyzing the success rates for individual components of attestations (head and target votes) provides deeper insight. Calculating effectiveness separately for head_hits / (head_hits + head_misses) and target_hits / (target_hits + target_misses) can reveal subtle performance nuances.

Activity Patterns (Heatmap):
Hourly data analysis can uncover patterns related to network load or other external factors influencing validator activity.

The above heatmap was generated after filtering out outliers and power-related issues. It shows stable and high efficiency, with no noticeable patterns.
High Validator Ranking:
Validators in this test frequently achieved high network rankings based on 7-day income, often placing within the top 0.295% of all Ethereum validators globally. This serves as strong external validation of their above-average performance and reward generation.
Final APY: The Bottom Line
For stakers, the Annual Percentage Yield (APY) is the ultimate measure of success. Over the 230-day test period, considering all reward sources (attestations, CL/EL block proposals including MEV-Boost, and Sync Committee participation) minus any minor penalties for missed attestations, the Raspberry Pi 5 setup achieved an effective APY of 3.34%.
This result is significant not just on its own, but because it is fully comparable to the APY typically achieved by professional, significantly more expensive, and energy-intensive server configurations operating in data centers. This provides robust evidence that a well-configured Raspberry Pi 5, leveraging solutions like Web3 Pi, is a viable, competitive, and cost-effective alternative for solo staking.
Challenges, Limitations, and Best Practices
While the Raspberry Pi 5 performed admirably, it’s important to acknowledge potential challenges and best practices for any solo staking setup.
Potential Challenges & Considerations:
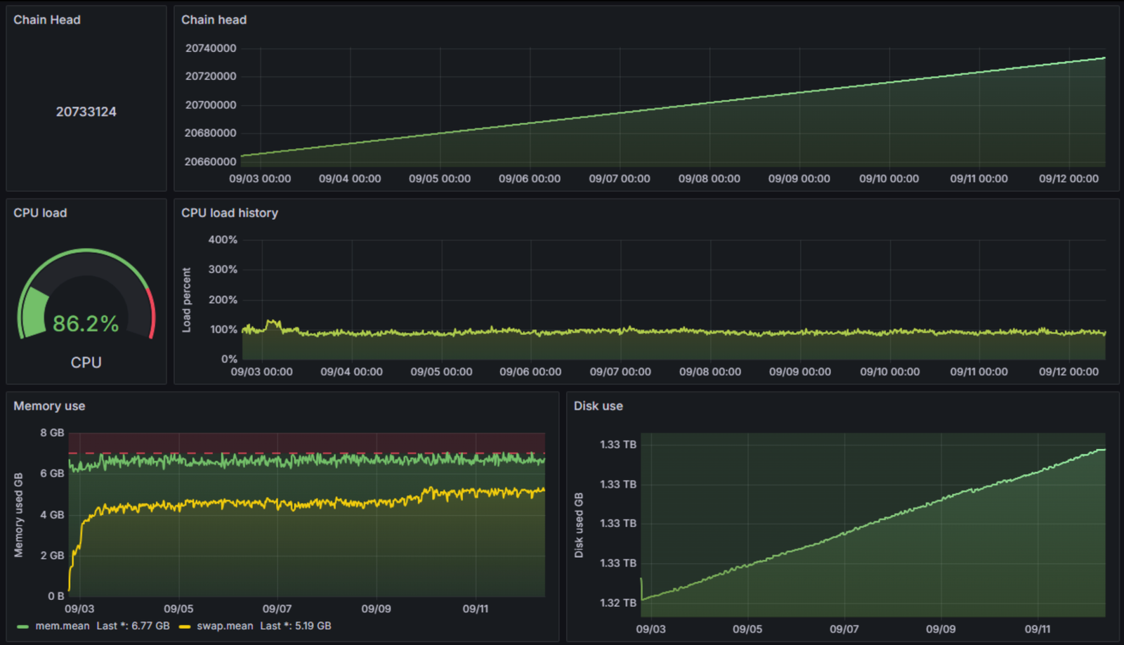
- Thermal Management: Early in the testing phase, incorrectly mounted thermal pads led to the CPU operating around 70°C under load. Importantly, even at this temperature, the node continued to attest correctly without issues. The Raspberry Pi 5’s thermal throttling threshold is above 80°C, so 70°C, while warmer than ideal, was not detrimental to performance. After correcting the thermal pad installation, regular operating temperatures remained comfortably below 65°C, typically staying under 60°C. Proper cooling (active fan, good case/heatsink) is essential for long-term stability.
- Resource Constraints (The 8GB vs 16GB+ Debate): While this test succeeded with 8GB RAM, largely thanks to the efficiency of the Nimbus client, concerns remain in the community about long-term viability, especially with potential future network growth or the high demands of Sync Committee duties. Opting for 16GB RAM provides a larger buffer. However, setups like Web3 Pi mitigate this to some extent by implementing an optimized SWAP configuration utilizing the fast NVMe SSD connected via PCIe Gen 3, improving the resource profile even on 8GB models.
- SSD Performance & Longevity: The choice of SSD is critical. A high-performance NVMe drive with good IOPS, low latency, and DRAM cache is essential. Lower-quality drives (SATA, QLC, DRAM-less) can bottleneck performance and fail prematurely. Ensure the chosen NVMe doesn’t use a Phison controller if using an RPi5 adapter known to have issues.
- Sync Committee Risk: The increased load and penalty risk associated with Sync Committee duties highlight the need for maximum stability, reinforcing the arguments for robust hardware choices.
Ensuring Stability: Best Practices:
Solo staking demands continuous 24/7 operation. To mitigate risks of downtime and income loss, regardless of hardware, these practices are highly recommended:
- Uninterruptible Power Supply (UPS): Essential for protecting the staking device (Raspberry Pi), router, switch, and modem/ONT from power fluctuations and short outages.
- Reliable Internet (Wired Preferred): A stable, low-latency internet connection is crucial. Wired Ethernet is strongly preferred over Wi-Fi.
- Backup Internet Connection (Optional): For maximum uptime, consider a secondary internet connection (e.g., mobile LTE/5G) with automatic failover.
- Monitoring Software: Implement monitoring tools (like the Grafana/InfluxDB stack used in this test, or other solutions) with alerting capabilities to promptly notify you of potential issues (e.g., node offline, high resource usage, missed attestations).
- Portability (Emergency Option): In a complete office power or internet outage scenario, the small form factor of the Raspberry Pi offers a unique (though not generally recommended) possibility: physically relocating the node to a different location with power and internet to potentially minimize downtime.
Notes on Data Collection
Two minor anomalies related to daylight saving time changes were observed in the hourly data collection:
- October 27, 2024 (Switch to Winter Time): The data sample labeled “2 AM” covered two hours, doubling counts for that period.
- March 30, 2025 (Switch to Summer Time): The 2 AM hour was skipped, creating a data gap. A zero-increment sample was inserted for consistency. These were artifacts of the monitoring software and did not represent actual validator downtime.
Temporal Context: Pre-Pectra Upgrade
It is crucial to note that this entire 230-day experiment was conducted and concluded before the implementation of the Pectra Ethereum network upgrade (expected late 2024 / early 2025). Pectra introduces significant changes, including EIP-7251 (increasing max effective balance to 2048 ETH, enabling auto-compounding) and EIP-7002 (execution layer triggerable exits). Future network upgrades might alter consensus mechanisms, reward structures, or hardware requirements, potentially impacting the performance observed in this test.
Conclusion: Raspberry Pi 5 - A Viable Path to Solo Staking
The extensive 230-day test yields a clear verdict: The Raspberry Pi 5, when equipped with appropriate storage (fast NVMe on PCIe Gen 3) and cooling, and powered by optimized software like the Web3 Pi image and efficient clients like Nimbus, is not merely capable of handling Ethereum solo staking on Mainnet – it excels at it.
An overall attestation effectiveness of 99.8% (achieved on a shared office internet connection) and a realized APY of 3.34% (pre-Pectra, including MEV-Boost) provide concrete evidence that this setup offers performance comparable to costly and energy-hungry professional server solutions.
This successful experiment, born from the collaboration between Golem Network and Web3 Pi, demonstrates a realistic, reliable, and significantly more accessible and sustainable alternative for individuals seeking to actively support Ethereum’s decentralization and earn staking rewards. It proves that the future of Web3 infrastructure can indeed be built on more democratic and energy-efficient foundations.
We encourage those interested in accessible staking solutions to explore the Web3 Pi project and follow the ongoing work of organizations like Golem Network in advancing decentralized infrastructure and staking research.
Resources
- How To Stake Ethereum: A Beginner’s Guide To Getting Started - Gemini, https://www.gemini.com/cryptopedia/how-to-stake-ethereum-a-beginners-guide-to-getting-started
- How to Stake Ethereum in 2024: A Comprehensive Guide | KuCoin Learn, https://www.kucoin.com/learn/web3/how-to-stake-ethereum-eth
- Best ETH Staking Pools in 2025: Our Top Picks! - Coin Bureau, https://coinbureau.com/analysis/best-ethereum-staking-pools/
- Ethereum Staking: Risks, Rewards, and More - BitDegree, https://www.bitdegree.org/crypto/tutorials/ethereum-staking
- Preparing a Raspberry Pi - Rocket Pool Guides & Documentation, https://docs.rocketpool.net/guides/node/local/prepare-pi
- Selecting Staking Hardware - Rocket Pool Guides & Documentation, https://docs.rocketpool.net/guides/node/local/hardware
- Step 1: Prerequisites - CoinCashew, https://www.coincashew.com/coins/overview-eth/guide-or-how-to-setup-a-validator-on-eth2-mainnet/part-i-installation/prerequisites
- Golem Network ETH Solo Staking Tests: Summary, https://blog.golem.network/eth-staking-tests-summary/
- Web3 Pi is an open-source project that enables users to easily set up a Full Ethereum Node using Raspberry Pi, offering automated configuration and monitoring capabilities. - GitHub, https://github.com/Web3-Pi/Ethereum-On-Raspberry-Pi
- Web3 Pi - Web3 Pi, https://docs.web3pi.io/
- Staking in Crypto: What Hardware Do You Need for Successful Staking? - BlockApps Inc., https://blockapps.net/blog/staking-in-crypto-what-hardware-do-you-need-for-successful-staking/
- Great and less great SSDs for Ethereum nodes · GitHub, https://gist.github.com/yorickdowne/f3a3e79a573bf35767cd002cc977b038
- CHANGELOG.md - status-im/nimbus-eth2 · GitHub, https://github.com/status-im/nimbus-eth2/blob/stable/CHANGELOG.md
- Using Raspberry pi 5 as staking node : r/ethstaker - Reddit, https://www.reddit.com/r/ethstaker/comments/16ukgg8/using_raspberry_pi_5_as_staking_node/
- Web3Pi: Running an Ethereum Node on RaspberryPi for Privacy, Decentralization, and Fun., https://www.youtube.com/watch?v=IMXZOO_v_Pk
- Hardware for staking - 2022 Edition : r/ethstaker - Reddit, https://www.reddit.com/r/ethstaker/comments/rizos9/hardware_for_staking_2022_edition/
- Running Layer 1 nodes - Ethereum on ARM documentation, https://ethereum-on-arm-documentation.readthedocs.io/en/latest/user-guide/running-l1-clients.html
- PSA: The Dangers of Running Validators on Underpowered … - Reddit, https://www.reddit.com/r/ethstaker/comments/15c3ryd/psa_the_dangers_of_running_validators_on/
- Raspberry Pi - The Nimbus Guide, https://nimbus.guide/pi-guide.html
- Actual hardware requirements for solo staking : r/ethstaker - Reddit, https://www.reddit.com/r/ethstaker/comments/1eqq930/actual_hardware_requirements_for_solo_staking/
- Frequently asked questions - Nimbus, https://nimbus.team/about/faq/
- Nimbus update: v1.2 CPU - Blog, https://our.status.im/nimbus-update-cpu/
- Choosing your ETH Clients - Rocket Pool Guides & Documentation, https://docs.rocketpool.net/guides/node/eth-clients
- Beacon node - The Nimbus Guide, https://nimbus.guide/quick-start.html
- Can I run an ethereum validator node on a Raspberry Pi 4 and a 1TB SSD? - Reddit, https://www.reddit.com/r/ethereum/comments/19bsuze/can_i_run_an_ethereum_validator_node_on_a/
- Nimbus Awarded $650k as Follow-up Grant from Ethereum Foundation, https://blog.nimbus.team/nimbus-awarded-follow-up-grant-from-ethereum-foundation-to-continue-r/
- Ethereum Pectra Upgrade: The Impact on Institutional Staking, https://cdn.prod.website-files.com/658498cb3744de71ad789ca8/67cee06a2f54159204b600ea_Pectra%20Report.pdf
- Ethereum Staking Rewards ROI Calculator - Node APY Rates - Blocknative, https://www.blocknative.com/ethereum-staking-calculator
- Ethereum’s Pectra Upgrade: What Stakers Need to Know - Figment, https://figment.io/insights/ethereums-pectra-upgrade-what-stakers-need-to-know/
- Recommended Hardware — Ethereum on ARM documentation 0.0 …, https://ethereum-on-arm-documentation.readthedocs.io/en/latest/quick-guide/recommended-hardware.html
- Ethereum on ARM. New Eth2.0 Raspberry Pi 4 image for joining the Medalla multi-client testnet. Step-by-step guide for installing and activating a validator (Prysm, Teku, Lighthouse and Nimbus clients included) - Reddit, https://www.reddit.com/r/ethereum/comments/ikgp1z/ethereum_on_arm_new_eth20_raspberry_pi_4_image/
- Stake Ethereum with Kiln enterprise-grade staking, https://www.kiln.fi/protocols/ethereum
- Ethereum’s Pectra Upgrade: What Should Investors Know? - Fidelity Digital Assets, https://www.fidelitydigitalassets.com/research-and-insights/ethereums-pectra-upgrade-what-should-investors-know
- Understanding Ethereum’s Pectra upgrade - Consensys, https://consensys.io/blog/ethereum-pectra-upgrade
- Ethereum’s Pectra Upgrade: What It Changes for Stakers and the Network - Ankr | Blog, https://www.ankr.com/blog/ethereum-pectra-upgrade/
- Ethereum Pectra Upgrade: What it means for stakers, https://blog.stake.fish/ethereum-pectra-upgrade-what-it-means-for-stakers/
- Ethereum Pectra upgrade: What it means for ETH holders - Kraken, https://www.kraken.com/learn/ethereum-pectra-upgrade
- Pectra upgrade: improving Ethereum’s efficiency - 21Shares, https://www.21shares.com/en-eu/research/pectra-upgrade-improving-ethereums-efficiency
- Ethereum Pectra Upgrade: Key Improvements and Impact | QuickNode Guides, https://www.quicknode.com/guides/ethereum-development/ethereum-upgrades/pectra-upgrade
- Ethereum (Prague Electra) Pectra Upgrade Set for Q1 2025: All You Need to Know, https://coindcx.com/blog/cryptocurrency/what-is-ethereum-prague-electra-pectra-upgrade/
- Ethereum All Core Developers Consensus Call #148 Writeup | Galaxy, https://www.galaxy.com/insights/research/ethereum-all-core-developers-consensus-call-148/
- Ethereum’s Pectra Upgrade to Boost Validator Stakes by 6,300% in April 2025 - AInvest, https://www.ainvest.com/news/ethereum-pectra-upgrade-boost-validator-stakes-6-300-april-2025-2504/
- Is Ethereum Mining Dead? (Earn ETH in 2025) - CoinLedger, https://coinledger.io/learn/is-ethereum-mining-dead



